# Overview
# Photovoltaic plant Home
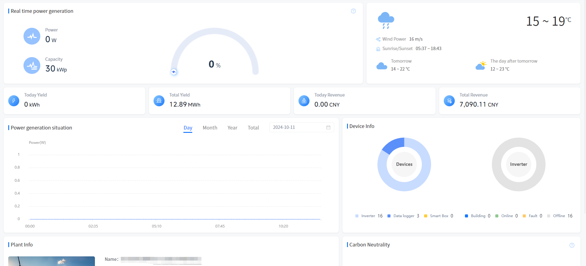
Real-time power generation

[Power]Show the sum of the latest generation power of your plant at the current time.
[Capacity] Show the sum of the rated power of your plant.
[Thermal power generation value of Plant]Show the current time power generation firepower value of your plant, the calculation formula is: current power/installed power.
Weather condition
[Weather]Show the weather conditions for the area where your plant is located today and the weather forecast for the next two days.
earnings
[Today Revenue]Show the generation revenue of your plant today. The calculation formula is: Electricity price set when the plant is created * current generation.
[Total Revenue]Show the cumulative generation revenue of your plant. The formula is the input electricity price * accumulated power generation when the plant is created.
Generating capacity
[Today Yield]Show the current generation of your plant.
[Total Yield]Show the sum of all the power generated by your plant up to now.
Power generation situation
[day]Show the current generation capacity of your plant. You can also click on the date box to select any day and view the power data for that day.
[month]Show how much electricity your plant generated this month. You can also click on the date box to select any month and view the power generation data for that month.
[year]Show the power generation of your plant this year, you can also click on the date selection box to select any year to view the power generation data of that year.
[total]Show the power generation of your plant since its creation.
Plant info
[Plant info]Show some basic information about your plant.
Energy conservation and emission reduction
[Tree] Show the equivalent planting situation of your plant, the calculation formula is: cumulative power generation (kWh) * 0.828/40/18.3.
[CO₂]Show the CO₂ emission reduction of your plant. The formula is: CO₂ emission reduction (tons) = 0.000828 * Cumulative power generation (kWh).
[Coal]Show the coal savings of your plant. The calculation formula is: saving standard coal (tons) = 0.0003015 * Cumulative power generation (kWh).
Device Info
[Device Info]The ring chart shows the classification of the Device in your plant.
# Energy storage plant Home

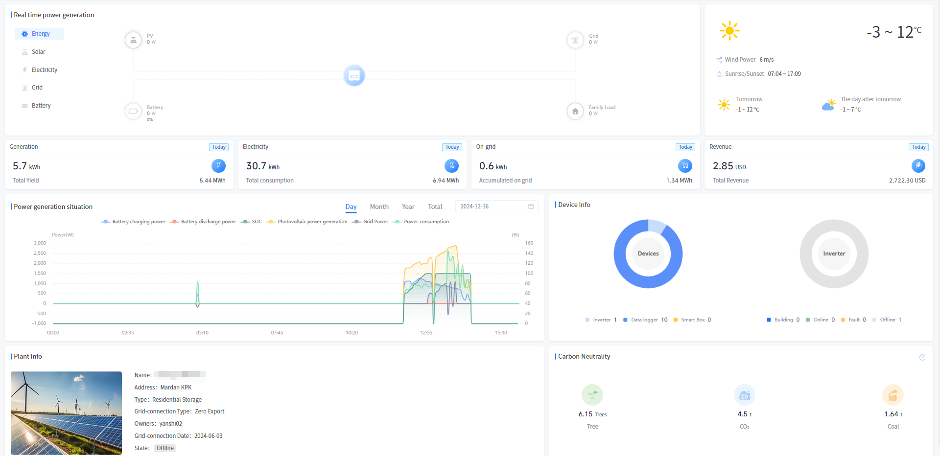
Real-time power generation
[Energy]Displays the energy flow and real-time power situation of your selected plant.
[Solar]Display the real-time power and generation statistics of photovoltaic power generation at your selected plant.
[Electricity] Show the real-time power and generation statistics of photovoltaic power generation at your selected plant.
[Grid]Show the statistics of concurrent power, concurrent power and purchased power of your selected plant.
[Battery]Display the battery power, charge and discharge statistics of your selected plant.
Weather condition
[Weather]Show the weather conditions for the area where your plant is located today and the weather forecast for the next two days.
Revenue and generation
[Generation] Displays the current and cumulative power generation of your selected plant.
[Electricity] Displays the current and cumulative electricity consumption of your selected plant.
[On-grid]Displays the current grid-connected capacity and cumulative grid-connected capacity of your selected plant.
[Revenue]Show today's revenue and cumulative revenue of your selected plant.
Generation situation
[Day]Display your selected plant today's battery charging power, battery discharge power, photovoltaic power and electricity power, support screening query history records.
[Month]Display the battery charging amount, battery discharge, photovoltaic power generation and electricity consumption of your plant this month, and support screening and query history records.
[Year]Show the battery charging amount, battery discharge, photovoltaic power generation and electricity consumption of your plant this year, support screening and query historical records.
[Total]Show the amount of battery charging, battery discharge, photovoltaic power generation and electricity consumption of your plant since its creation.
Plant info
[Plant info]Show some basic information about your plant.
Device condition
[Device Status]The ring chart shows the proportion of device types and the proportion of fault alarms in the selected plant.
Energy conservation and emission reduction
[Tree] Show the equivalent planting situation of your plant, the calculation formula is: cumulative power generation (kWh) * 0.828/40/18.3.
[CO₂]Show the CO₂ emission reduction of your plant. The formula is: CO₂ emission reduction (tons) = 0.000828 * Cumulative power generation (kWh).
[Coal]Show the coal savings of your plant. The calculation formula is: saving standard coal (tons) = 0.0003015 * Cumulative power generation (kWh).